[FIX] Memory leak generated by Stream Cast usage #22329
Merged
Add this suggestion to a batch that can be applied as a single commit.
This suggestion is invalid because no changes were made to the code.
Suggestions cannot be applied while the pull request is closed.
Suggestions cannot be applied while viewing a subset of changes.
Only one suggestion per line can be applied in a batch.
Add this suggestion to a batch that can be applied as a single commit.
Applying suggestions on deleted lines is not supported.
You must change the existing code in this line in order to create a valid suggestion.
Outdated suggestions cannot be applied.
This suggestion has been applied or marked resolved.
Suggestions cannot be applied from pending reviews.
Suggestions cannot be applied on multi-line comments.
Suggestions cannot be applied while the pull request is queued to merge.
Suggestion cannot be applied right now. Please check back later.
Proposed changes (including videos or screenshots)
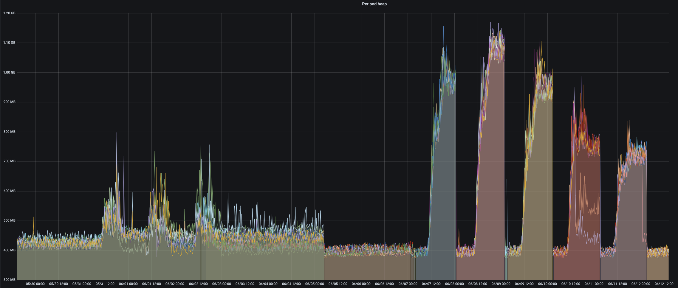
Stream Cast uses a different approach to broadcast data to the instances, it uses the DDP subscription method that requires a collection on the other side, if no collection exists with the given name
broadcast-streamit caches in memory waiting for the collection to be set later. The cache is cleared only when a reconnection happens.This PR overrides the function that processes the data for that specific connection, preventing the cache and everything else to be processed since we already have our low-level listener to process the data.
More info
Bellow an example of the memory usage of a deployment using the normal matrix event broadcast among instances during the first 9 days and then using the Stream Cast to broadcast events during the last 5 days (with a restart every day due to the memory usage).
