Skip to content
This repository was archived by the owner on Apr 28, 2025. It is now read-only.

Conversation

@pracucci
Copy link
Collaborator

@pracucci pracucci commented May 8, 2020

This PR updates objstore metrics reflecting changes done in cortexproject/cortex#2568. Some notes:

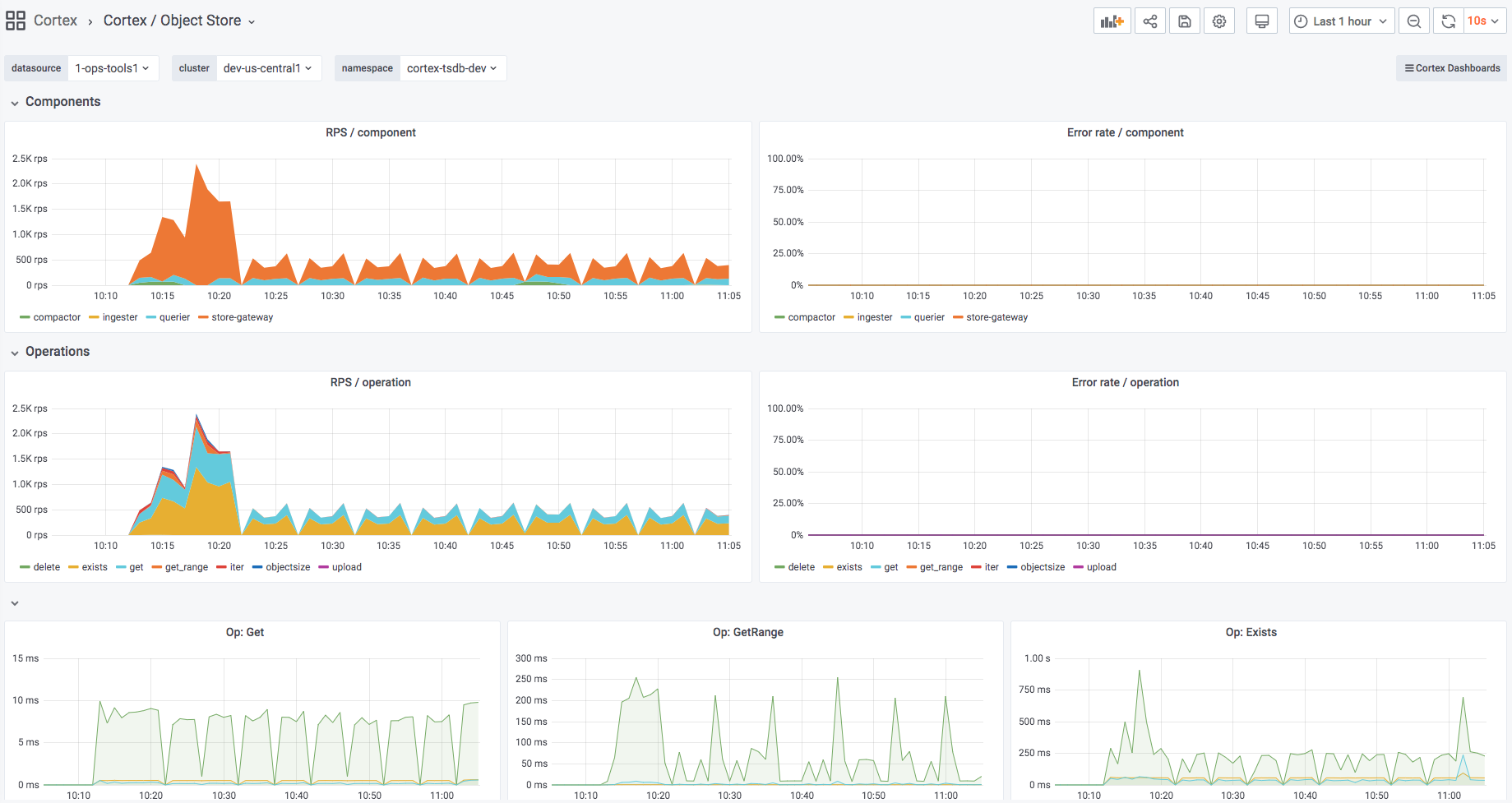
  1. Created a new dashboard "Cortex / Object Store" to give an overview over all API calls to the store
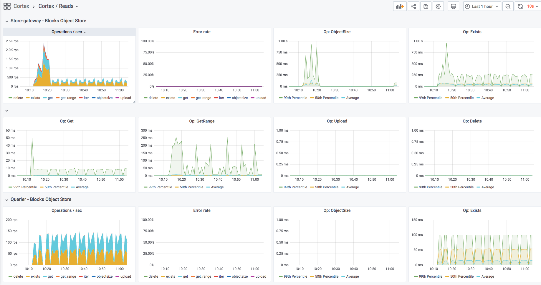
  2. Kept objstore panels in "Cortex / Reads" and "Cortex / Compactor", but added a per-operation QPS + per operation error rate (removed also "Op: Iter" because included in the per-operation QPS)
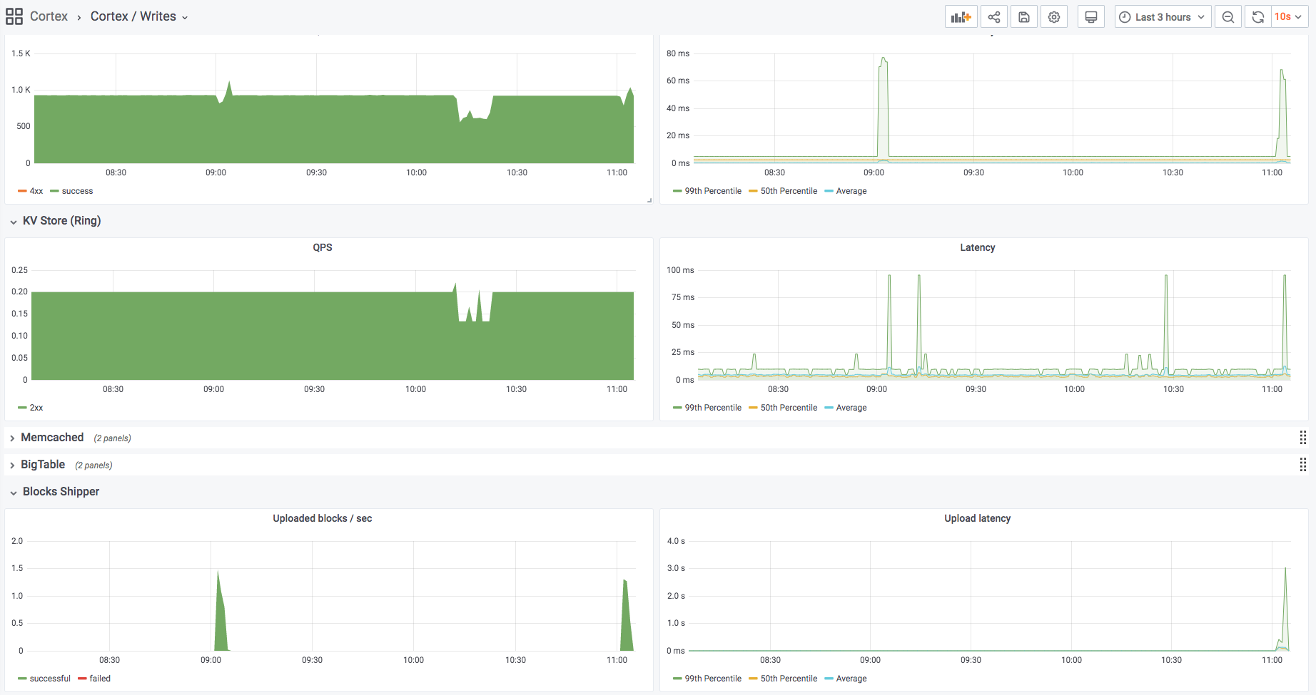
  3. Removed the detailed objstore metrics from "Cortex / Writes" but added "Upload latency" to the shipper metrics row

Preview: Cortex / Reads

Screen Shot 2020-05-08 at 11 04 55

Preview: Cortex / Writes

Screen Shot 2020-05-08 at 11 05 39

Preview: Cortex / Object Store

Screen Shot 2020-05-08 at 11 05 15

@pracucci pracucci requested a review from pstibrany May 8, 2020 09:06
Copy link
Contributor

@pstibrany pstibrany left a comment

Choose a reason for hiding this comment

The reason will be displayed to describe this comment to others. Learn more.

LGTM!

@pracucci pracucci merged commit 958fb89 into master May 14, 2020
@pracucci pracucci deleted the update-objstore-metrics branch May 14, 2020 13:12
simonswine pushed a commit to grafana/mimir that referenced this pull request Oct 18, 2021
…tore-metrics

Updated Object Store metrics in dashboards
Sign up for free to subscribe to this conversation on GitHub. Already have an account? Sign in.

Labels

None yet

Projects

None yet

Development

Successfully merging this pull request may close these issues.

2 participants