Introducing sia_exporter a lightweight and flexible metrics exporter to send Sia metrics to Prometheus for analysis and Grafana for graphing and alerting. Sia_exporter makes it easy to monitor one or many Sia instances using Prometheus, Grafana, and other tools.
tl;dr: sia_exporter lets anyone create custom Sia graphs, alerts, and
dashboards.
Prometheus is an extremely popular metric gathering and monitoring solution. Prometheus server scrapes HTTP endpoints at regular intervals and stores that scraped data in a super-efficient database. The result is a highly performant repository of time-series metrics representing whatever data is served by the exporters. Prometheus then presents this data for analysis and display to a variety of other tools such as Grafana.
Grafana is an extremely popular vizualization tool that interfaces with various types of databases, including Prometheus. Here's how they describe themselves. Grafana allows you to query, visualize, alert on and understand your metrics no matter where they are stored. Create, explore, and share dashboards with your team and foster a data driven culture.
Sia_exporter queries Sia's API and gathers data (metrics), then serves it over HTTP for Prometheus to consume and Grafana to graph. Prometheus consumes the data, organizes it into time-series values, which Grafana can then query and graph. The whole workflow can be broken down into 3step.
- Sia_exporter queries the Sia API and generates a set of metrics for Prometheus to scrape. By default, this happens every 5 minutes.
- Prometheus server scrapes the metrics from sia_exporter and saves the data into its internal database. The scrape interval can be customized, but I recommend the same 5 minutes that the sia_exporter is being updated.
- Grafana queries Prometheus for the data, then graphs it in customizable, beautiful graphs. Grafana can also generate alerts, such as emails, when certain conditions are met.
Sia_exporter can be found on GitHub at
https://github.com/tbenz9/sia_exporter/releases. Simply download the binary for
your Operating System and run it on the same system as your Sia instance.
Sia_exporter, Prometheus, and Grafana all work on virtually all operating
systems and architectures. Whether you're a Windows, Mac, or Linux user running
on just about any hardware platform there should be a binary that works for you.
Sia_exporter is a command-line tool and should be ready to use straight out of
the box for most users.
$> ./sia_exporter
INFO[0000] Beginning to metrics at http://<your ip address>:8080/metrics
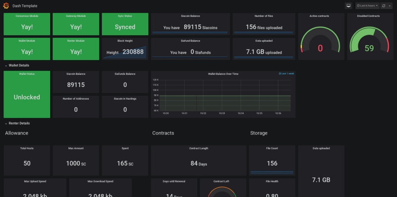
Once you've got sia_exporter running you can start adding metrics to Grafana. Metrics are organized by Sia modules. Adding charts, graphs, and alerts are as simple as point and click!
For more advanced users sia_exporter does have a number of command-line flags to turn functionality on/off, adjust options, and access a remote Sia instance.
$> ./sia_exporter -h
Usage of ./sia_exporter:
-address string
Sia's API address (default "127.0.0.1:9980")
-agent string
Sia agent (default "Sia-Agent")
-debug
Enable debug mode. Warning: generates a lot of output.
-modules string
Sia Modules to monitor (default "cghmrtw")
-port int
Port to serve Prometheus Metrics on (default 8080)
-refresh int
Frequency to get Metrics from Sia (minutes) (default 5)
Verify that sia_exporter is gathering metrics and serving them over HTTP. This
step verifies that sia_exporter is working as expected. Make sure you enter
your private IP address of the node running sia_exporter wherever <your ip address> is shown.
$> curl -s http://<your ip address>:8080/metrics
# HELP consensus_difficulty Consensus difficulty
# TYPE consensus_difficulty gauge
consensus_difficulty 1.8213302339204035e+18
# HELP consensus_height Consensus block height
# TYPE consensus_height gauge
consensus_height 229577
# HELP consensus_module_loaded Is the consensus module loaded. 0=not loaded.
1=loaded
# TYPE consensus_module_loaded gauge
consensus_module_loaded 1
# HELP consensus_synced Consensus sync status, 0=not synced. 1=synced
# TYPE consensus_synced gauge
consensus_synced 1
... truncated
This guide does not cover installing Prometheus or Grafana but both projects have excellent installation guides on their websites. The rest of the instructions assume you have Prometheus and Grafana installed and working.
Configure your prometheus.yaml file to scrape the new sia_exporter metrics.
Below is a sample prometheus.yaml file scraping a single sia_exporter
endpoint. Don't forget to change the IP address to the IP address of the node
running sia_exporter.
$> cat /etc/prometheus/prometheus.yaml
global:
scrape_interval: 300s
scrape_configs:
- job_name: 'sia_exporter'
metrics_path: /metrics
static_configs:
- targets: ['<your ip address>:8080']
Now log in to the Prometheus and verify its successfully scraping the sia_exporter metrics.
Now log in to Grafana and start creating panels, dashboards, alerts, and acting on your new Sia metrics!
Prometheus is designed to scrape thousands of endpoints quickly if you have
multiple Sia instances running in your network you can install sia_exporter on
each of them and scrape them from a single Prometheus server. For example,
suppose you manage 10 Sia wallets, you could easily graph the balance of all 10
wallets on a single chart, and send an email alert when the balance gets too low
on any single wallet.
Suppose you have 100 Sia instances and want to ensure they all have the correct
block height, simply set up sia_exporter for all 100 Sia instances and graph
the block height. Turn the chart red or send an alert if one of the block
heights is different than the others.
Grafana also integrates seamlessly with alerting tools such as PagerDuty, and AlertManager for more advanced alert use cases. It also offers cool features such as "kiosk" mode to keep your favorite dashboards on display in a public way. Got an extra tablet lying around, set it up to display your Sia status, wallet balance, free space, number of uploaded files, etc.
Contribute by opening a ticket or pull request, letting me know in the comments
section below, on reddit at /u/tbenz9 or mentioning me in the Sia Discord at
@tbenz9#2796.
Beer money - Siacoin:
f63f6c5663efd3dcee50eb28ba520661b1cd68c3fe3e09bb16355d0c11523eebef454689d8cf






